了解最新公司動態及行業資訊
求推薦的服務器運維管理面板
問題描述:
之前的開發工作是在公司搭建的環境下進行的,對服務器運維管理一竅不通。
現在我想建立自己的環境
如果你有這方面的資料或者實踐你覺得比較好,也可以分享一下,謝謝
達到的目標:
答案 1:
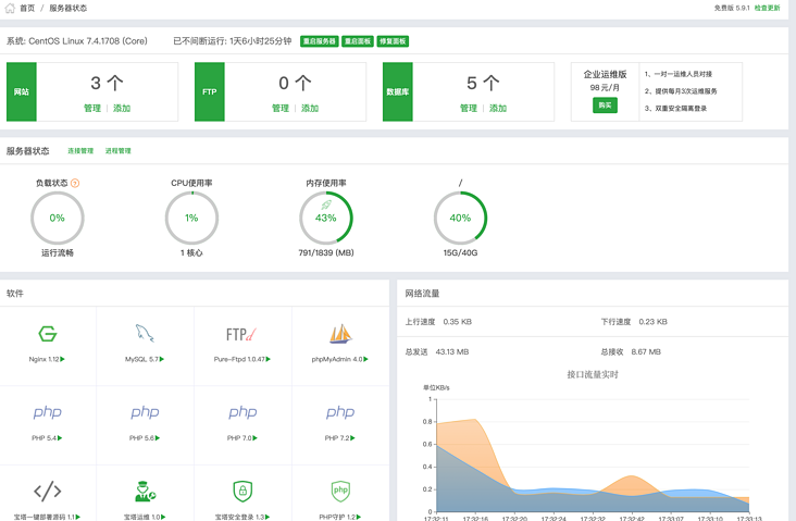
我覺得寶塔還不錯。官網是,如果是阿里云服務器,直接安裝鏡像即可。
基本上大部分運維工作都可以做,文件管理,SSL配置,安裝node,php,nginx等。還有監控功能,可以試試。



答案 2:
我知道國內服務器運維管理面板有寶塔、云助手、安全狗,但我還是推薦免費玩家使用云助手。官網目前完全免費,最適合不想購買付費軟件的運維人員。不錯的選擇,自帶遠程連接功能,無需借助其他工具進行遠程桌面控制服務器運維技術,也因此安裝云助手、添加服務器更加方便快捷;與寶塔相比,多了一項重點安檢。和修復功能,功能基本齊全,支持站點環境一鍵部署(如php等安裝)、資源監控、站點備份管理等。最后分享一下官網下載地址(云幫手),希望對大家有幫助!
第三個答案:
推薦一個神器應該可以幫助你。 Cloud 是一款功能強大、功能全面的集中管理云主機軟件。它不僅與Linux系統兼容,而且還可以使用。其實使用功能還是挺不錯的,因為功能全面,安裝簡單,基本上傻瓜一鍵搞定。如果中間加了云主機,第一次需要加一個probe,然后面板上基本就可以操作了。這很方便。主流云我都試過了,都沒有問題,系統也沒有問題。這是非常無憂的。我不會說有什么云服務商或者系統不能用,還得另找軟件。一般功能如下:
1.批量管理多臺云主機;
2.兼容性強,基本兼容市面上所有云業務云主機,兼容操作系統;
3.操作簡單,可視化界面預覽資源,一鍵修復服務器運維技術,一鍵部署;
可以遠程登錄云主機FTP桌面處理云主機上的文件;
5.監控和、資源、報警功能,這個很好,別盯著看;
6.系統修復功能,這個很實用也很有必要;
7.免費使用。總體來說功能還是比較齊全的,沒有需要另找軟件的尷尬。一個云助手軟件基本可以滿足所有需求。
還是免費使用的,只要在官網下載注冊(點擊進入)就可以使用了
下一部分:我可以將 el-table 用于表單嗎?還是只使用 el-form?
我可以將 el-table 用于表單嗎?還是只使用 el-form?我的數據很復雜并且嵌套在層中。